
试验台架辅助设备集中管理系统可将所有试验间全室空调、发动机进气空调、尾气处理系统与台架消防系统、台架PUMA控制系统、设施管理系统进行集中联动管理,实时精确地监控设备动态运行情况,提供各种参数,方便操作人员进行查阅,并对其分析、处理、调整。
试验台架辅助设备集中管理系统作为一个中央控制系统平台,对实验间和设施管理系统进行数据采集及数据存储和监控,用于对试验室辅助设备的工作状态进行监控,实现整个系统的历史数据查询、历史趋势曲线、实时画面监控、实时趋势曲线、Excel报表生成与打印、报警监控与记录查询等功能。工程师站可以对原开发的软件进行修改,以便于将来厂内设备的扩展。系统采用以太网通讯,与现场控制层PLC实时数据进行交换。该中央监控层平常可参与各站点的具体设备实际控制,可协调各站工作情况;同时对特别重要参数进行设定,统计各站点设备利用率及运行状况和参数。
1)与设施管理系统进行通讯,显示冷却水、冷冻水、压缩空气、燃油等设施系统的运行状况。可发出台架运行请求给设施管理系统,启动设施系统。

2)与各台架的全室空调、发动机进气空调系统进行通讯,并显示各系统的运行状态,以及温度、湿度、压力的设定值和实际值。可控制全室空调、发动机进气空调的启停及修改控制参数目标值。


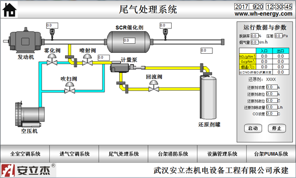
3)与尾气处理系统进行通讯,并显示尾气系统的运行状态,以及排气背压的设定值和实际值。可控制尾气处理系统的启停及修改控制参数目标值。

4)与台架PUMA控制系统进行通讯,能够显示各台架的运行状态、运行效率的统计;并交互台架运行信号和设施准备好信号。本辅助设备集中管理系统和各台架PUMA控制系统均可以远程监控相应台架的全室空调、发动机进气空调的参数,可控制全室空调、发动机进气空调的启停及修改控制参数目标值等。

5)与各台架的消防系统进行通讯,能够显示各消防系统的运行状态。当单个台架的消防系统触发后要根据测试间响应矩阵对该台架的试验间全室空调、发动机进气空调、尾气关断阀、燃油供给关断阀(买方提供关断阀)、电源等进行联动控制。












